Este Informe explica cómo construir pipelines de inteligencia artificial con Python y Prefect, pasando de scripts aislados a flujos automatizados capaces de ejecutarse solos, manejar errores y generar resultados útiles de forma periódica.
Auto: Claudio Bottini
De scripts sueltos a flujos automatizados
Un pipeline es una secuencia de pasos donde cada etapa transforma datos y alimenta a la siguiente. En proyectos de inteligencia artificial, permite ordenar tareas como obtención de información, procesamiento y entrega de resultados. El problema de los scripts tradicionales es que dependen de ejecución manual, no gestionan fallos y no registran lo ocurrido.
La orquestación agrega una capa que define cuándo ejecutar cada paso, cómo reaccionar ante errores, cuántas veces reintentar y cómo registrar eventos. Prefect aparece como una alternativa accesible frente a herramientas más complejas, permitiendo trabajar directamente en Python mediante decoradores que convierten funciones en tareas y flujos. Esto facilita crear procesos estables, reutilizables y con seguimiento automático.
Además, cuando se integran APIs externas, como modelos de lenguaje, aumentan los riesgos de fallos por límites de uso o problemas de red. La orquestación se vuelve clave para mantener la continuidad operativa. Prefect ofrece reintentos automáticos, logs estructurados y una interfaz visual que permite monitorear ejecuciones sin necesidad de infraestructura compleja.

Prefect permite concentrarnos en escribir código útil en lugar de ocuparnos de la complejidad propia de la orquestación de flujos de trabajo. En este informe veremos los primeros pasos para empezar a usarlo: la configuración inicial, los conceptos clave y la creación de un primer flujo funcional.
Construcción del pipeline con Python y Prefect
El proyecto propuesto automatiza el análisis de contenido online. Parte de feeds RSS, limpia los datos, los analiza con un modelo de lenguaje y genera resultados estructurados. Todo se ejecuta dentro de un entorno controlado con Anaconda y Python, sin requerir herramientas adicionales.
La estructura del proyecto organiza el código en carpetas separadas para flujos, tareas, datos y configuración. Esta división facilita el mantenimiento y la escalabilidad. Las tareas principales incluyen obtener artículos, limpiar texto eliminando HTML, analizar contenido mediante IA y guardar resultados en formato JSON.
El uso de Prefect permite definir cada tarea con parámetros como reintentos y registro automático. Por ejemplo, si una API falla temporalmente, el sistema vuelve a intentar con pausas crecientes. En cambio, si el error proviene de datos inválidos, el proceso descarta ese elemento y continúa.
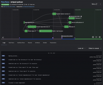
El flujo principal conecta todas las tareas en orden, sin lógica adicional, actuando como coordinador. La ejecución puede visualizarse en un dashboard local que muestra estados, tiempos y resultados. Esto permite entender rápidamente qué ocurrió en cada etapa del proceso.

En Windows, al intentar iniciar el servidor por primera vez puede aparecer un error de permisos sobre el archivo profiles.toml. La solución suele ser ejecutar Anaconda Prompt como administrador en ese primer inicio, o corregir los permisos de la carpeta donde está instalado o configurado el entorno.
Automatización, errores y entrega de resultados
Un pipeline robusto no solo ejecuta tareas, también maneja errores de manera inteligente. Se distinguen:
- Fallos transitorios, que requieren reintentos
- Problemas de datos, que deben descartarse
- Errores estructurales, que obligan a detener el proceso.
Validar la configuración al inicio evita ejecuciones incompletas.
La automatización se completa con la programación de ejecuciones periódicas. Prefect permite definir horarios mediante expresiones tipo cron, logrando que el sistema funcione sin intervención manual. Esto transforma el pipeline en un servicio continuo.
La etapa final consiste en generar un reporte en HTML con los artículos más importantes y enviarlo por correo electrónico. El sistema selecciona el contenido según un puntaje, lo ordena y construye una presentación clara. Luego utiliza SMTP para enviar el informe automáticamente.
Este diseño modular permite adaptar el pipeline a otros usos, como monitoreo de marca o análisis de datos internos. La combinación de orquestación, automatización y modelos de lenguaje convierte tareas repetitivas en procesos autónomos, controlados y listos para integrarse en distintos entornos.

También podemos lanzar ejecuciones manuales desde el dashboard de Prefect en cualquier momento, sin pasar por la terminal, usando el botón Run de la parte superior derecha. En esa misma vista también aparece la tarea programada desde línea de comandos.
Encuentra la versión completa de la publicación en la que se basa este resumen, con todos los detalles técnicos en RedUSERS PREMIUM
También te puede interesar:
CREA UN JUEGO DE LABERINTO CON C++
El Informe explica cómo crear un juego de laberinto en C++ desde cero, usando consola, matrices, entrada por teclado y reglas simples. La propuesta prioriza la lógica interna del videojuego antes que los gráficos, con un desarrollo progresivo y práctico.

Lee todo lo que quieras, donde vayas, contenidos exclusivos por una mínima cuota mensual. Solo en RedUSERS PREMIUM: SUSCRIBETE!



